Biznes-analitika
Analitika uch turdagi hisobotga bo‘lingan:
- Qo‘ng‘iroqlar bo‘yicha
- Xodimlar bo‘yicha
- Soatlar bo‘yicha
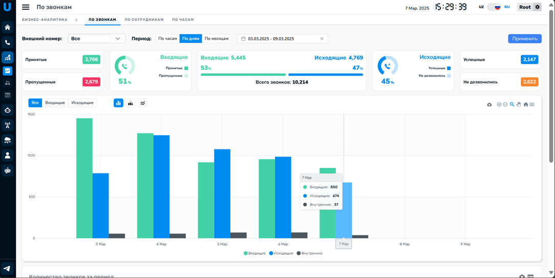
Qo‘ng‘iroqlar bo‘yicha analitika#
Qo‘ng‘iroqlar soni va ularni qayta ishlash sifati bo‘yicha kengaytirilgan ma’lumotlarni taqdim etuvchi hisobot.

1.1 Filtrlar o‘rnatish
Ma’lum tashqi raqam va ko‘rsatilgan davr bo‘yicha qo‘ng‘iroqlar statistikasi uchun filtrlarni o‘rnatishingiz mumkin.

1.2 Qo‘ng‘iroqlar hisobotlari
Filtrlarni qo‘llagandan so‘ng quyidagi ma’lumotlarni olasiz:
- Markazda – tanlangan davrdagi barcha qo‘ng‘iroqlar soni, kiruvchi va chiquvchilarga bo‘lingan holda, shuningdek ularning foiz nisbati.
- Chapda – kiruvchi qo‘ng‘iroqlar natijalari: qabul qilingan va o‘tkazib yuborilgan soni va ularning foizi.
- O‘ngda – chiquvchi qo‘ng‘iroqlar natijalari: muvaffaqiyatli va ulanmagan soni va ularning foizi.

1.3 Qo‘ng‘iroq turi va ko‘rinishi
Tezkor filtr yordamida aniq qo‘ng‘iroq turini tanlab, uni qulay ko‘rinishda aks ettirishingiz mumkin.

1.4 Grafik
Ekranning asosiy qismida ma’lumotlar grafik shaklida tasvirlanadi:

1.5 Ma’lumotlarni ro‘yxat ko‘rinishida ko‘rish
Grafikdagi barcha ma’lumotlar ro‘yxat ko‘rinishida ham mavjud bo‘ladi, bu esa tezda solishtirish imkonini beradi.

1.6 Raqamlar bo‘yicha ajratish
Qo‘ng‘iroqlar haqidagi ma’lumotlar tashqi raqamlar bo‘yicha yoki filtrda ko‘rsatilgan raqam asosida ajratiladi.

1.7 Ma’lumotlarni eksport qilish
Zarur bo‘lsa, jadvalni .jpg (rasm) yoki .csv (jadval) formatida yuklab olishingiz mumkin.
Xodimlar bo‘yicha analitika#
Xodimlarning yuklamasi va ish samaradorligini kuzatishda yordam beruvchi hisobot.
2.1 Filtrlar o‘rnatish
Faqat muvaffaqiyatli yoki faqat muvaffaqiyatsiz qo‘ng‘iroqlar kategoriyasini tanlang – hisobot shu asosda shakllanadi. Barcha xodimlar yoki muayyan xodimni tanlang va ma’lumot kerak bo‘lgan davrni belgilang.

2.2 Xodimlar faoliyati hisobotlari
Filtrlarni qo‘llagandan so‘ng markaziy qismda xodimlaringiz ro‘yxati va ularning faolligi aks ettiriladi:

Hisobotning asosiy ko‘rsatkichlari:
Umumiy qo‘ng‘iroqlar soni: Birinchi qatorda tanlangan davr uchun xodim/xodimlar tomonidan amalga oshirilgan barcha qo‘ng‘iroqlar soni ko‘rsatiladi.
O‘rtacha qo‘ng‘iroqlar soni: Xodim/xodimlarga to‘g‘ri keluvchi o‘rtacha qo‘ng‘iroqlar soni hisoblab chiqiladi.
O‘rtacha ko‘rsatkich bilan solishtirish: O‘rtacha qiymat asosida xodimlar quyidagicha ajratiladi:
O‘rtachadan yuqori – qo‘ng‘iroqlar soni o‘rtacha qiymatdan yuqori bo‘lgan xodimlar.
O‘rtachadan past – qo‘ng‘iroqlar soni o‘rtachadan past bo‘lgan xodimlar.
Qo‘shimcha parametrlar
Har bir xodim quyidagi qo‘shimcha belgilar bilan ko‘rsatiladi:
Kunlik qo‘ng‘iroqlar soni: Xodim tomonidan bir kunda amalga oshirilgan o‘rtacha qo‘ng‘iroqlar soni.
Qo‘ng‘iroq davomiyligi o‘rtachasi: Har bir qo‘ng‘iroq davomiyligining o‘rtacha vaqti.
Suhbat davomiyligi o‘rtachasi: Bevosita suhbat davomiyligining o‘rtacha vaqti.
Soatlar bo‘yicha analitika#
Hisobot qaysi soatlarda kol-markaz eng ko‘p yuklama olishini aniqlashga yordam beradi.

3.1 Filtrlar o‘rnatish
Qo‘ng‘iroq turini, sanani va ko‘rib chiqmoqchi bo‘lgan vaqt oralig‘ini tanlang.

Sana bo‘yicha filtr faqat bir hafta doirasida ishlaydi.
3.2 Yuklama eng yuqori bo‘lgan soatlar hisobotlari
Hisobotda kol-markaz faoliyati eng yuqori bo‘lgan soatlar haqida ma’lumot beriladi. Vaqt jadvali haftaning kunlari (vertikal) va soatlar (gorizontal) bo‘yicha ajratilgan bo‘lib, haftaning har bir kuni va soati bo‘yicha yuklama eng yuqori bo‘lgan paytlarni ko‘rish imkonini beradi.


